Product Overview
The X-Spider Network Traffic Processor supports the capture and analysis of network data, traffic replay, burst traffic analysis, and can provide traffic application characteristic logs from the network pipeline to big data platforms. It is scalable, flexibly managed, and easily integrated into the Hadoop big data platform.
With strong traffic processing capabilities and interface speeds ranging from 1Gbps to 200Gbps, this equipment is suitable for network traffic analysis, replay, and feature log collection in environments ranging from enterprise-level to carrier-grade networks.
Key Features
High-Speed Ethernet Traffic Capture
-
Supports interfaces: 4x1G, 8x10G, 4x25G, 2x100G, 2x200G
-
Ethernet frame processing from 64 to 10,000 Bytes
-
Timestamp resolution: 1ns
Fast Traffic Retrieval
-
Rapid extraction of network packets from massive data sets
Network Traffic Replay
-
Original-rate replay
-
Line-rate replay
Full Traffic Logging
Transmission and Reception of L2–L3 Network Traffic
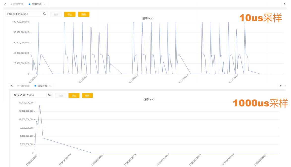
Microsecond-Level Traffic Rate Analysis
|
|

|
The traffic pricessor supports line-rate capture of all network packets and multi-port parallel capture, ensuring lossless network data acquisition.
|
Before performing network traffic capture, you can improve capture efficiency, reduce the complexity of traffic analysis, and minimize storage space usage by configuring hardware filters.
|
|
|
Network Traffic Replay
Application Scenarios
-
Reconstructing live network environments in laboratory settings
Playback of PCAP Files (Tens of GBs)
-
Playback at original speed
-
Line-rate playback
Traffic Modification During Replay
-
MAC fields
-
VLAN ID fields
-
IP fields, TCP/UDP ports
-
Custom fields
|
Micro-Burst Traffic Analysis
Analysis Modes
-
Port-based and Flow-based analysis
Sampling Intervals
Sliding Window
-
Facilitates detailed visualization of traffic rate curves
|

|
|
Flow Quality Analysis
Flow Filtering
-
Based on Five-Tuple (source IP, destination IP, source port, destination port, protocol)
Analysis Metrics
-
Latency, Jitter, Packet Loss
|
Cybersecurity Data Collection: Capture traffic packets from the underlying network, extract key application protocol feature fields, and send them to the data analysis platform for storage and modeling, enabling detection and analysis of malicious attack behaviors.
Field Traffic Replay in Lab: Replay real-world network traffic in a laboratory environment to measure the performance and functionality of network and security devices under realistic conditions.
Burst Traffic Analysis: Burst traffic in high-speed intelligent computing networks may lead to packet loss, which can reduce model computation efficiency. This function enables detailed analysis of such traffic patterns.
User Experience Analysis: Extract traffic packets from the underlying network, calculate response performance metrics of major application protocols, and send the data to the analytics platform for storage and modeling to evaluate user application experience.
Financial Transaction Latency Measurement: Capture financial transaction event data and calculate transaction latencies with nanosecond-level precision, enabling financial institutions to ensure transaction performance and transparency for their clients.